Our Projects
Whether hardware, software or both we work with clients who build innovative products.
-

ONE35 Camera
Proof of concept device, App Development Support, Enclosure Prototyping
Client: Flashback
The ONE35 Un-Disposable Camera is a reusable camera designed to tackle the environmental problems associated with the upwards trend in people using disposable film cameras and was featured as a Kickstarter “Products we love” after their $800,000 Kickstarter Campaign. We worked along side ShapeLabs and Flashback to create a proof of concept device, develop firmware and select electronic components ready for their camera to be manufactured overseas. We also 3D printed and painted several iterations of the ONE35 prototype enclosures for product photos, demos and their kickstarter video.
-

D-I Shaker
Electronics Design, Firmware Design, Production Management
Client: TCS John Huxley
The TCS John Huxley D-I Shaker is an evolution of TCS John Huxley previous line of automated dice shakers. We partnered with Designworks Brisbane to iterate on, develop and manufacture the latest D-I Shaker’s. The device includes a camera for monitoring and uses computer vision to provide feedback to the dealer and players on the final value of the dice. The D-I Shaker also has visual effects using RGB LEDs both on the side and inside the dice chamber.
-

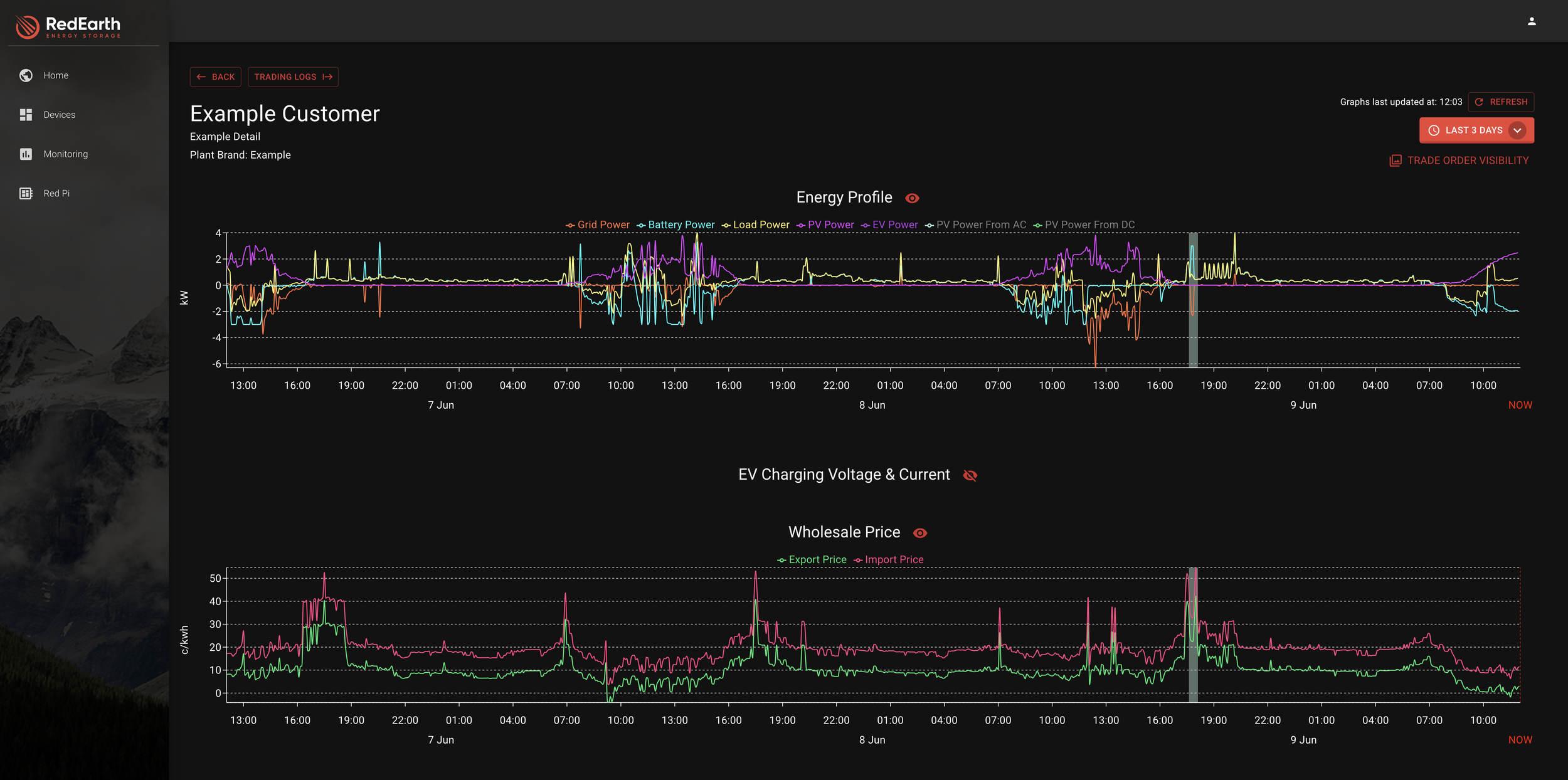
Personal Power Plant
App Development, Backend Development, Database Design, Internal Tools
Client: Red Earth Battery Systems
We worked with RedEarth Battery Systems, a manufacturer of battery and solar systems to design and develop their internal tools, customer dashboard, mobile apps and factory app. Micromelon also supported developing an energy trading algorithm allowing customers to purchase an in app purchase to allow them to make money from their battery systems during peak energy usage periods. We continue to work with Red Earth to provide great value and reliable solar systems to their customers.
ScrumLab - Scrum Training Hardware
Electronics Design, Mobile App Development, Backend Design
ScrumLab is a data logging Rugby Scrum Machine with sensors integrated into each pad to enable real time coaching without having another team to practice against. Micromelon Engineering worked with Designworks to develop an IoT sensing solution and iPad app. The devices were deployed at Rugby Clubs around Brisbane and aid in training players, as well as monitoring player health over the course of a season. Each device consisted of a Bluetooth control box and 8 sensors transmitting data back to the mobile device.
Micromelon Rover & Platform
Electronics Design, Mobile App and Backend Development, Production Management and more
The Micromelon Rover, Code Editor and Rover Simulator are Micromelon’s very own product. Through over 5 years of development Micromelon have built a programmable rover, coding platform and virtual programming environment for students to learn about robotics, programming and automation in their classrooms. This includes Micromelon’s own online platform, saving students work, allowing for classroom controls as well as enabling teachers to assess and evaluate students. There are over 1000 Micromelon Rovers in use around Australia and over 4000 users of the Micromelon Robot Simulator in schools around the world.
Smart Sunscreen Dashboard
Backend Development, Frontend Design and Development
The Smart Sunscreen project, originally started at QUT aimed to equip local councils, parks and attractions with IoT Sunscreen bottles allowing for refill reminders and usage stats. Micromelon were engaged the develop and deploy the frontend dashboard and backend server for clients to view stats, manage bottles and purchase sunscreen.
Thermal Based Occupancy Counter
Electronics Design, Firmware, Enclosure Design, Manufacturing Support, Dashboard and App Development
Fiffy Solutions created and deployed People Counting Devices for Universities, Libraries and other public spaces during the peak of the pandemic, providing facilities with real time readouts of occupancy in room. Micromelon Engineering developed their entire product line including F1 POE devices, F2 Battery devices and occupancy displays. This included developing a custom dashboard and backend for their customers to view data live as well as an API for integration into existing facilities management systems.